Back to Home









IT & Design Intern
PT. PLN Nusantara Power
June - Sept 2025










Overview
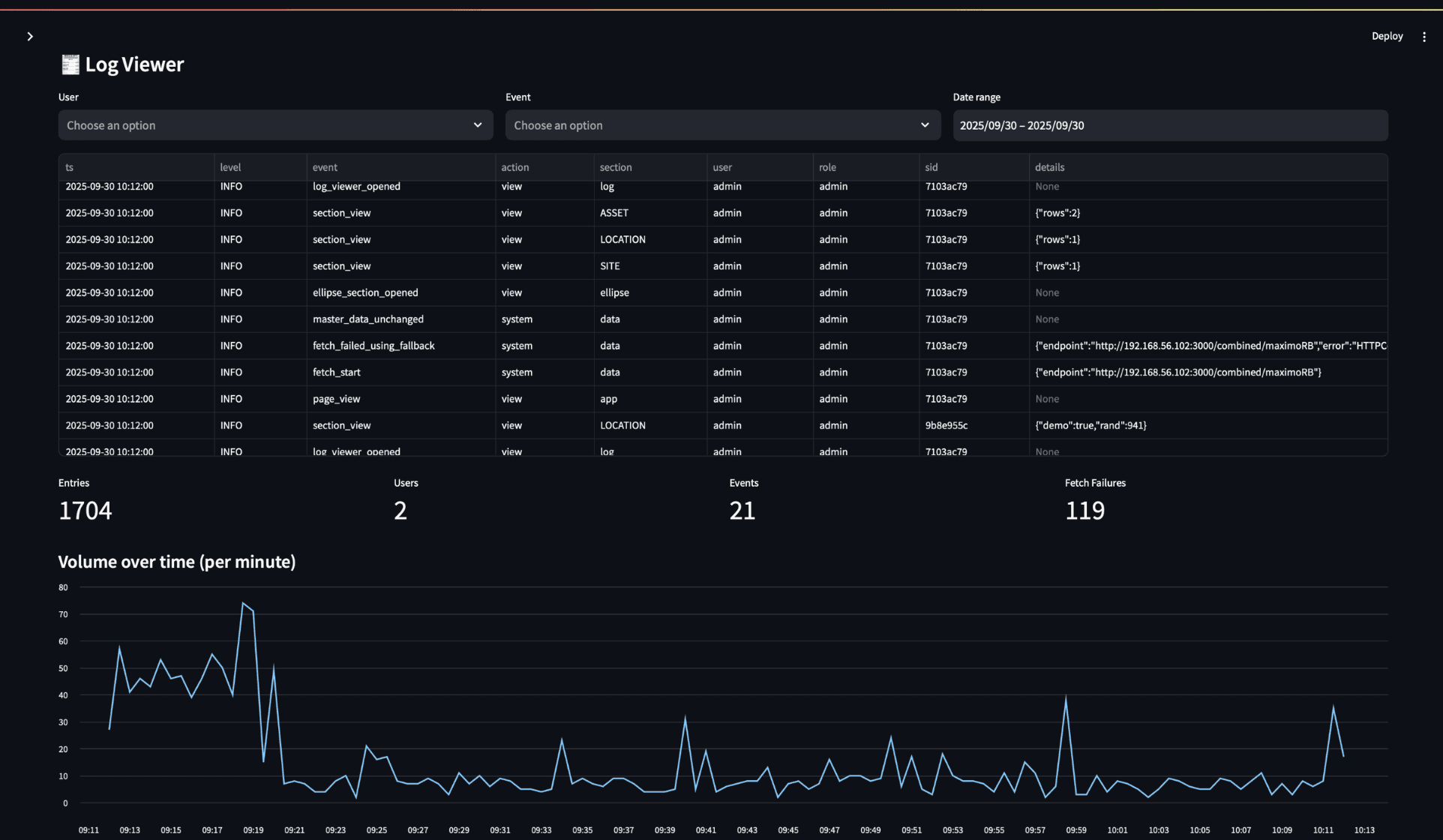
During my internship at PT PLN Nusantara Power, I identified a critical challenge in managing the vast data of power plant assets: fragmentation across multiple legacy systems. Realizing that effective decision-making relies on unified data, I took the initiative to design and engineer a Centralized Master Data Management (MDM) Dashboard, and update it to the Manager and the Mentor in Sprint Progress meeting every 2 weeks.
My role went beyond basic development. I architected a custom middleware solution using Node.js to orchestrate seamless data synchronization between the core IBM Maximo EAM and various internal ERP platforms via WSO2 API Manager. To visualize this complex data, I built a high-performance, interactive dashboard using Python Streamlit.
This system successfully bridged the gap between disparate data sources, providing management with a standardized view of asset health and maintenance enhancing the efficiency of operational reporting in PT. PLN Nusantara Power.




Core Skills
Master Data Management (MDM)PythonStreamlitNode.jsIBM MaximoWSO2 API ManagerEllipse ERP